应用性能指标
#1. 服务列表
无需向应用中插入任何代码,DeepFlow 自动生成所有服务的应用性能指标。
数据库表名:flow_metrics.application。
#1.1 标签
自动注入的 Tag 列表:IP、协议、端口、采集位置、云资源、K8s 资源、K8s 自定义 Label,详细字段描述如下。
| Name | DisplayName | Description |
|---|---|---|
| time | 时间 | |
| region | 区域 | |
| az | 可用区 | |
| host | 宿主机 | 承载虚拟机的宿主机。 |
| chost | 云主机 | 包括虚拟机、裸金属服务器。 |
| vpc | VPC | |
| subnet | 子网 | |
| router | 路由器 | |
| dhcpgw | DHCP 网关 | |
| lb | 负载均衡器 | |
| lb_listener | 负载均衡监听器 | |
| natgw | NAT 网关 | |
| redis | Redis | |
| rds | RDS | |
| pod_cluster | K8s 容器集群 | |
| pod_ns | K8s 命名空间 | |
| pod_node | K8s 容器节点 | |
| pod_ingress | K8s Ingress | |
| pod_service | K8s 容器服务 | |
| pod_group_type | K8s 工作负载类型 | |
| pod_group | K8s 工作负载 | 例如 Deployment、StatefulSet、Daemonset 等。 |
| pod | K8s 容器 POD | |
| service | 服务 | 已废弃,请使用 pod_service |
| resource_gl0_type | 自动实例类型 | 已废弃,请使用 auto_instance_type。 |
| resource_gl0 | 自动实例 | 已废弃,请使用 auto_instance。 |
| resource_gl1_type | 自动服务类型 | 已废弃,请使用 auto_service_type。 |
| resource_gl1 | 自动服务 | 已废弃,请使用 auto_service。 |
| resource_gl2_type | 自动服务类型 | 已废弃,请使用 auto_service_type。 |
| resource_gl2 | 自动服务 | 已废弃,请使用 auto_service。 |
| auto_instance_type | 自动实例类型 | auto_instance实例对应的类型。 |
| auto_instance | 自动实例 | IP 对应的实例,实例为IP时,auto_instance_id显示为子网ID。 |
| auto_service_type | 自动服务类型 | auto_service实例对应的类型。 |
| auto_service | 自动服务 | 在auto_instance基础上,将容器服务的 ClusterIP 与工作负载聚合为服务,实例为IP时,auto_service_id显示为子网ID。 |
| gprocess | 进程 | |
| host_ip | 宿主机 | 宿主机的管理 IP。 |
| host_hostname | 宿主机 | 宿主机的 Hostname。 |
| chost_ip | 云主机 | 云主机的主 IP。 |
| chost_hostname | 云主机 | 云主机的 Hostname。 |
| pod_node_ip | K8s 容器节点 | 容器节点的主 IP。 |
| pod_node_hostname | K8s 容器节点 | 容器节点的 Hostname。 |
| k8s.label | K8s Label | |
| k8s.annotation | K8s Annotation | |
| k8s.env | K8s Env | |
| cloud.tag | Cloud Tag | |
| os.app | OS APP | |
| ip | IP 地址 | |
| is_ipv4 | IPv4 标志 | |
| protocol | 网络协议 | |
| server_port | 服务端口 | |
| l7_protocol | 应用协议 | |
| app_service | 应用服务 | |
| app_instance | 应用实例 | |
| endpoint | 端点 | |
| tap | 采集点 | 已废弃,请使用 capture_network_type。 |
| capture_network_type | 网络位置 | 采集流量的网络位置,使用固定值(云网络)表示云内流量,其他值表示传统 IDC 流量(支持最多 254 个自定义值表示镜像分光的位置)。 |
| vtap | 采集器 | 已废弃,请使用 agent。 |
| agent | 采集器 | |
| signal_source | 信号源 | |
| role | 角色 | |
| biz_type | 业务类型 |
generate from csv file: application.ch
#1.2 指标
Metrics 列表:吞吐、时延、异常,详细字段描述如下。
| Field | DisplayName | Unit | Description |
|---|---|---|---|
| request | 请求 | 个 | 请求总数 |
| response | 响应 | 个 | 响应总数 |
| rrt | 平均时延 | 微秒 | 采集周期内所有应用时延的平均值,单次应用时延等于响应与请求的时间差 |
| rrt_max | 最大时延 | 微秒 | 采集周期内所有应用时延的最大值,单次应用时延等于响应与请求的时间差 |
| error | 异常 | 个 | 客户端异常 + 服务端异常 |
| client_error | 客户端异常 | 个 | 根据具体应用协议的响应码判断异常,不同协议的定义见 l7_flow_log 中 response_status 字段的说明 |
| server_error | 服务端异常 | 个 | 根据具体应用协议的响应码判断异常,不同协议的定义见 l7_flow_log 中 response_status 字段的说明 |
| timeout | 超时 | 个 | 应用超时的统计次数(默认配置下:TCP 类应用在 1800s 内未采集到响应,UDP 类应用在 150s 内未采集到响应) |
| error_ratio | 异常比例 | % | 异常 / 响应 |
| client_error_ratio | 客户端异常比例 | % | 客户端异常 / 响应 |
| server_error_ratio | 服务端异常比例 | % | 服务端异常 / 响应 |
| timeout_ratio | 超时比例 | % | 超时 / 请求 |
| row | 行数 | 个 |
generate from csv file: application.ch
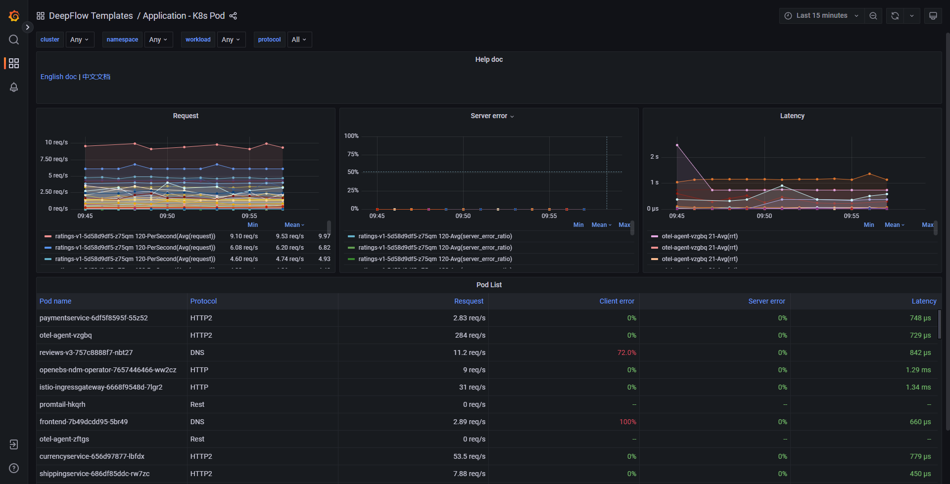
#1.3 Grafana Dashboard
基于上述数据可通过 Grafana 构建丰富的 Dashboard。我们在 Grafana 中预置了一个 Application - K8s Pod Dashboard,效果图如下:

Application K8s Pod
你也可以访问 DeepFlow Online Demo (opens new window) 查看效果。
#2. 服务全景图
无需向应用中插入任何代码,DeepFlow 自动生成所有服务的全栈访问路径和应用性能指标。
数据库表名:flow_metrics.application_map。
#2.1 标签
自动注入的 Tag 列表:IP、协议、端口、采集位置、云资源、K8s 资源、K8s 自定义 Label,详细字段描述如下。
| Name | DisplayName | Description |
|---|---|---|
| time | 时间 | |
| region | 区域 | |
| az | 可用区 | |
| host | 宿主机 | 承载虚拟机的宿主机。 |
| chost | 云主机 | 包括虚拟机、裸金属服务器。 |
| vpc | VPC | |
| subnet | 子网 | |
| router | 路由器 | |
| dhcpgw | DHCP 网关 | |
| lb | 负载均衡器 | |
| lb_listener | 负载均衡监听器 | |
| natgw | NAT 网关 | |
| redis | Redis | |
| rds | RDS | |
| pod_cluster | K8s 容器集群 | |
| pod_ns | K8s 命名空间 | |
| pod_node | K8s 容器节点 | |
| pod_ingress | K8s Ingress | |
| pod_service | K8s 容器服务 | |
| pod_group_type | K8s 工作负载类型 | |
| pod_group | K8s 工作负载 | 例如 Deployment、StatefulSet、Daemonset 等。 |
| pod | K8s 容器 POD | |
| service | 服务 | 已废弃,请使用 pod_service |
| resource_gl0_type | 自动实例类型 | 已废弃,请使用 auto_instance_type。 |
| resource_gl0 | 自动实例 | 已废弃,请使用 auto_instance。 |
| resource_gl1_type | 自动服务类型 | 已废弃,请使用 auto_service_type。 |
| resource_gl1 | 自动服务 | 已废弃,请使用 auto_service。 |
| resource_gl2_type | 自动服务类型 | 已废弃,请使用 auto_service_type。 |
| resource_gl2 | 自动服务 | 已废弃,请使用 auto_service。 |
| auto_instance_type | 自动实例类型 | auto_instance实例对应的类型。 |
| auto_instance | 自动实例 | IP 对应的实例,实例为IP时,auto_instance_id显示为子网ID。 |
| auto_service_type | 自动服务类型 | auto_service实例对应的类型。 |
| auto_service | 自动服务 | 在auto_instance基础上,将容器服务的 ClusterIP 与工作负载聚合为服务,实例为IP时,auto_service_id显示为子网ID。 |
| gprocess | 进程 | |
| tap_port_host | 采集网卡所属宿主机 | 已废弃,请使用 capture_nic_host。 |
| tap_port_chost | 采集网卡所属云主机 | 已废弃,请使用 capture_nic_chost。 |
| tap_port_pod_node | 采集网卡所属容器节点 | 已废弃,请使用 capture_nic_pod_node。 |
| capture_nic_host | 采集网卡所属宿主机 | |
| capture_nic_chost | 采集网卡所属云主机 | |
| capture_nic_pod_node | 采集网卡所属容器节点 | |
| host_ip | 宿主机 | 宿主机的管理 IP。 |
| host_hostname | 宿主机 | 宿主机的 Hostname。 |
| chost_ip | 云主机 | 云主机的主 IP。 |
| chost_hostname | 云主机 | 云主机的 Hostname。 |
| pod_node_ip | K8s 容器节点 | 容器节点的主 IP。 |
| pod_node_hostname | K8s 容器节点 | 容器节点的 Hostname。 |
| k8s.label | K8s Label | |
| k8s.annotation | K8s Annotation | |
| k8s.env | K8s Env | |
| cloud.tag | Cloud Tag | |
| os.app | OS APP | |
| ip | IP 地址 | |
| is_ipv4 | IPv4 标志 | |
| is_internet | Internet IP 标志 | IP 地址是否为外部 Internet 地址。 |
| protocol | 网络协议 | |
| tunnel_type | 隧道类型 | |
| server_port | 服务端口 | |
| l7_protocol | 应用协议 | |
| app_service | 应用服务 | |
| app_instance | 应用实例 | |
| endpoint | 端点 | |
| tap | 采集点 | 已废弃,请使用 capture_network_type。 |
| capture_network_type | 网络位置 | 采集流量的网络位置,使用固定值(云网络)表示云内流量,其他值表示传统 IDC 流量(支持最多 254 个自定义值表示镜像分光的位置)。 |
| vtap | 采集器 | 已废弃,请使用 agent。 |
| agent | 采集器 | |
| nat_source | NAT 源 | |
| tap_port | 采集位置标识 | 已废弃,请使用 capture_nic。 |
| tap_port_name | 采集位置名称 | 已废弃,请使用 capture_nic_name。 |
| tap_port_type | 采集位置类型 | 已废弃,请使用 capture_nic_type。 |
| capture_nic | 采集网卡标识 | 当采集位置类型为本地网卡时,此值表示采集网卡的 MAC 地址后缀(后四字节)。 |
| capture_nic_name | 采集网卡名称 | 当采集位置类型为本地网卡时,此值表示采集网卡的名称。 |
| capture_nic_type | 采集网卡类型 | 表示流量采集位置的类型,包括本地网卡(云内流量)、云网关网卡(云网关流量)、分光镜像(传统 IDC 流量)等。 |
| tap_side | 路径统计位置 | 已废弃,请使用 observation_point。采集位置在流量路径中所处的逻辑位置,例如客户端网卡、客户端容器节点、服务端容器节点、服务端网卡等。 |
| observation_point | 观测点 | 采集位置在流量路径中所处的逻辑位置,例如客户端网卡、客户端容器节点、服务端容器节点、服务端网卡等。 |
| signal_source | 信号源 | |
| biz_type | 业务类型 |
generate from csv file: application_map.ch
#2.2 指标
Metrics 列表:吞吐、时延、异常,详细字段描述如下。
| Field | DisplayName | Unit | Description |
|---|---|---|---|
| request | 请求 | 个 | 请求总数 |
| response | 响应 | 个 | 响应总数 |
| direction_score | 方向得分 | 算法推理应用层连接方向(客户端、服务端角色)的准确性得分值,得分越高连接方向的准确性越高,得分最高 255 | |
| rrt | 平均时延 | 微秒 | 采集周期内所有应用时延的平均值,单次应用时延等于响应与请求的时间差 |
| rrt_max | 最大时延 | 微秒 | 采集周期内所有应用时延的最大值,单次应用时延等于响应与请求的时间差 |
| error | 异常 | 个 | 客户端异常 + 服务端异常 |
| client_error | 客户端异常 | 个 | 根据具体应用协议的响应码判断异常,不同协议的定义见 l7_flow_log 中 response_status 字段的说明 |
| server_error | 服务端异常 | 个 | 根据具体应用协议的响应码判断异常,不同协议的定义见 l7_flow_log 中 response_status 字段的说明 |
| timeout | 超时 | 个 | 应用超时的统计次数(默认配置下:TCP 类应用在 1800s 内未采集到响应,UDP 类应用在 150s 内未采集到响应) |
| error_ratio | 异常比例 | % | 异常 / 响应 |
| client_error_ratio | 客户端异常比例 | % | 客户端异常 / 响应 |
| server_error_ratio | 服务端异常比例 | % | 服务端异常 / 响应 |
| timeout_ratio | 超时比例 | % | 超时 / 请求 |
| row | 行数 | 个 |
generate from csv file: application_map.ch
#2.3 Grafana Dashboard
基于上述数据可通过 Grafana 构建丰富的 Dashboard。我们在 Grafana 中预置了一个 Application - K8s Pod Map Dashboard,效果图如下:

Application K8s Pod Map
你也可以访问 DeepFlow Online Demo (opens new window) 查看效果。