变更事件

创建时间:2024-09-23 最近修改时间:2024-09-23

#1. 变更事件

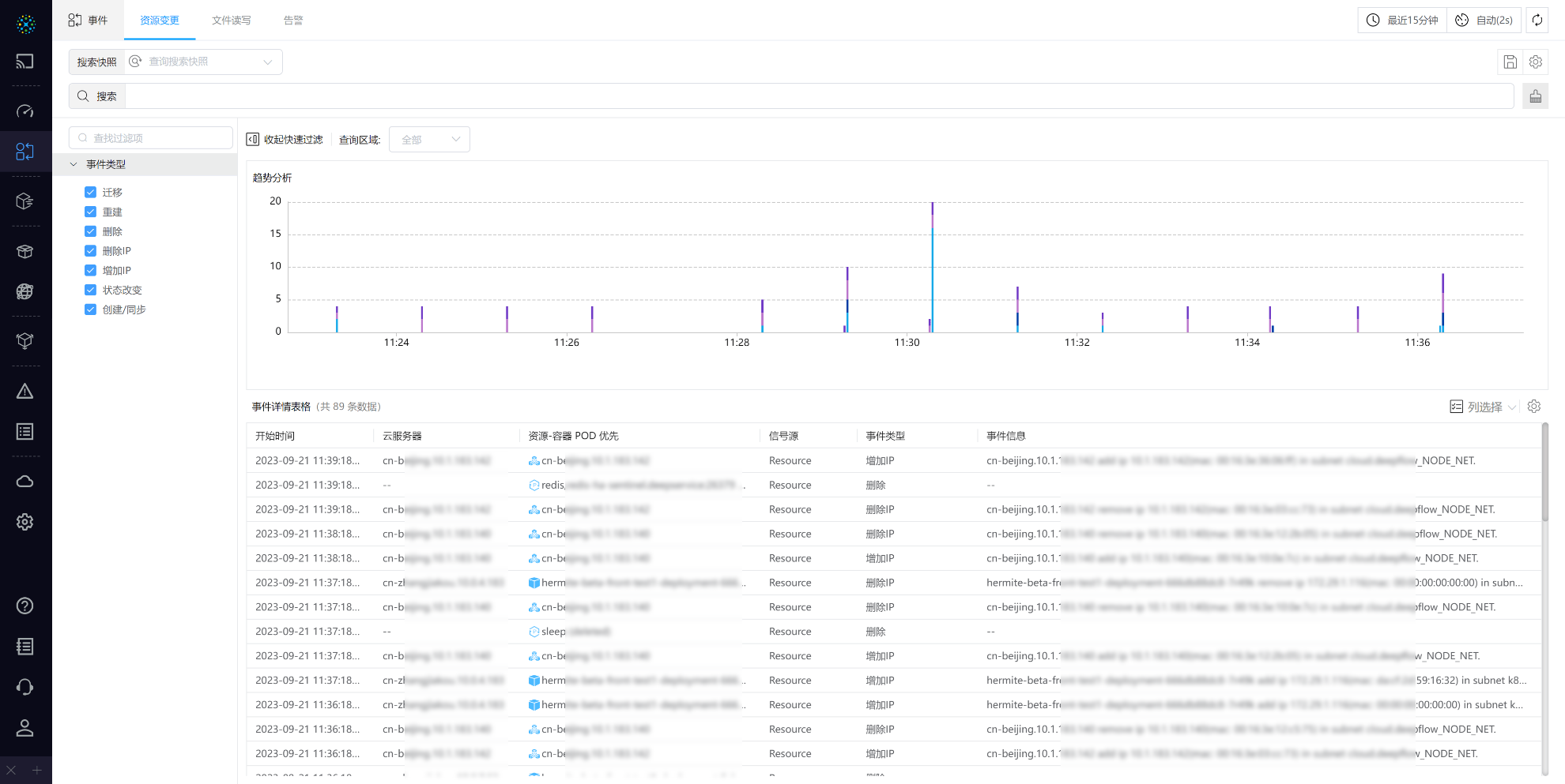
变更事件页面,用户可实时查看系统中发生的事件,如用、文件创建、文件删除等。用户可以根据需要筛选事件类型,并快速定位到关注的事件。

用户可以根据时间范围查看特定时间段内发生的事件,也可以根据用户或资源进行筛选,以便更好地了解事件的详情和背景。

1_1.png

1_1.png