路径搜索框
创建时间:2024-09-23 最近修改时间:2024-09-23
#1. 路径搜索框
应用-路径分析/拓扑分析、网络-路径分析/拓扑分析/NAT 追踪都使用的是路径搜索框。

00-路径搜索框
- ①/②/③/④/⑦:详细的操作使用说明可参考资源搜索框
- ⑤ 搜索模式:可切换
精简模式、单向路径、双向路径三种种模式,配合路径过滤能力,查询所需路径的数据- 精简搜索:输入的
搜索标签,将作为客户端及服务端的条件进行查询。使用详情,请参阅【精简模式】章节 - 单向路径:输入的
搜索标签,将作为对应的客户端或服务端的条件进行查询。使用详情,请参阅【单向路径】章节 - 双向路径:输入的
搜索标签,不指定查询方向。使用详情,请参阅【双向路径】章节
- 精简搜索:输入的
- ⑥ 路径过滤:仅在
精简搜索模式下支持。使用详情,请参阅【精简模式】章节
#1.1 精简模式

01-精简模式
路径搜索框可切换精简模式、单向路径、双向路径三种种模式,配合路径过滤能力,查询所需路径的数据。
- ①/②/③/④:详细的操作使用说明可参考资源搜索框
- ⑤ 搜索模式:点击可切换到
精简搜索或路径搜索两种模式 - ⑤ 路径过滤:支持选择查询的路径,并支持查询三种类型的路径,仅在
精简搜索模式下支持- 服务内路径:服务或者资源之间的路径
- 服务外路径:服务或资源与其他服务或资源之间的路径
- 广域网路径:服务或者资源与广域网之间的路径
#1.2 单向路径

02-单向路径
- ①/②/③/④:详细的操作使用说明可参考资源搜索框
- ⑤ 搜索模式:可切换搜索模式。使用详情,请参阅【路径搜索框】章节
- ⑥ 交换方向:点击可快速交换
客户端与服务端的搜索条件,仅在单向路径模式下支持
#1.3 双向路径

03-双向路径
- ①/②/③/④:详细的操作使用说明可参考资源搜索框
- ⑤ 搜索模式:可切换搜索模式。使用详情,请参阅【路径搜索框】章节
#2. 应用场景
#2.1 查看某命名空间内所有服务的调用拓扑
- 功能页面:应用-拓扑分析
- 数据表:指标(分钟级)
- 搜索标签:pod_ns = gcp-microservices-demo
- 路径:服务内
- 主分组:auto_service
- 次分组:observation_point

04-查询结果
#2.2 查看某服务所有路径的应用性能
- 功能页面:应用-路径总览
- 数据表:指标(分钟级)
- 搜索标签:pod_ns = gcp-microservices-demo,pod_service = productpageservice
- 路径:服务内,服务外,广域网
- 主分组:auto_service
- 次分组:observation_point

05-查询结果
#2.3 查看某服务访问云外 MySQL 的应用性能
- 功能页面:应用-路径总览
- 数据表:调用日志
- 方向:客户端
- 搜索标签:pod_service = finaxxx,l7_protocol = MySQL
- 主分组:auto_service
- 次分组:observation_point
- 方向:服务端
- 搜索标签:ip = 8.x.x.x(为云外 MySQL 的地址)
- 主分组:auto_service
- 次分组:observation_point

06-查询结果
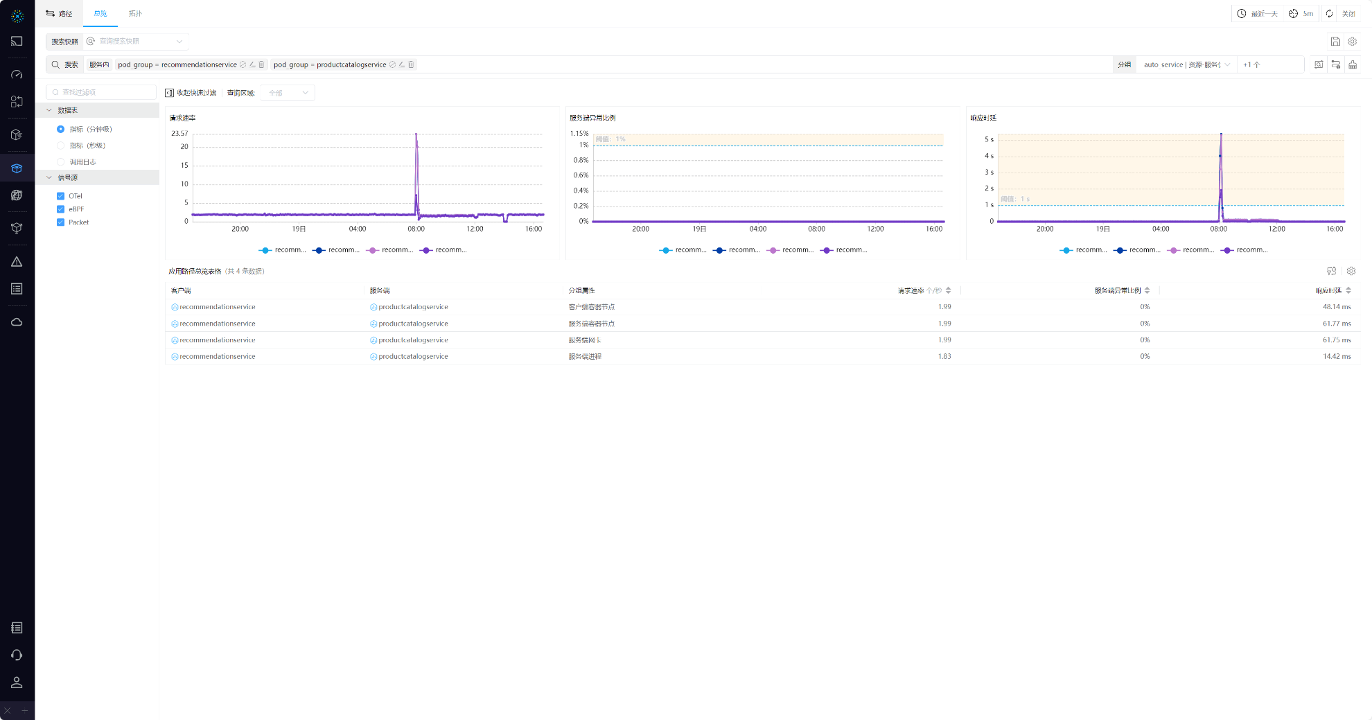
#2.4 查看某两个工作负载互访的精细到 POD 粒度的应用性能
- 功能页面:应用-路径总览
- 数据表:指标(分钟级)
- 搜索标签:pod_group = recommendationservice,pod_group = productcatalogservice
- 路径:服务内
- 主分组:auto_service
- 次分组:observation_point

07-查询结果
#2.5 查看某域名对应路径的性能数据
- 功能页面:应用-路径总览
- 数据表:调用日志
- 搜索标签:request_domain : hotels.travel-agency:8000
- 路径:服务内,服务外,广域网
- 主分组:auto_service
- 次分组:observation_point,request_domain

08-查询结果
#2.6 查看访问某云服务器的流量 TOP 5 的其他资源
- 功能页面:网络-路径分析
- 数据表:指标(分钟级)
- 方向:客户端
- 搜索标签:chost != cn-zhxxx
- 主分组:auto_service
- 次分组:observation_point
- 方向:服务端
- 搜索标签:chost = cn-zhxxx
- 主分组:chost
- 次分组:observation_point

09-查询结果
#2.7 查看访问某云服务器某服务端口流量 TOP 5 的广域网 IP
- 功能页面:网络-路径总览
- 数据表:流日志
- 方向:客户端
- 搜索标签:is_internet = 是
- 主分组:auto_service
- 次分组:observation_point
- 方向:服务端
- 搜索标签:chost = cn-zhxx,server_port = 80
- 主分组:chost
- 次分组:observation_point,server_port

10-查询结果
#2.8 查看某客户端(POD)访问服务端(POD)的网络性能
- 功能页面:网络-路径总览
- 数据表:指标(分钟级)
- 方向:客户端
- 搜索标签:pod = nginx-xxxx
- 主分组:pod
- 次分组:observation_point
- 方向:服务端
- 搜索标签:pod = bohriu-xxxx
- 主分组:pod
- 次分组:observation_point

11-查询结果