搜索快照
创建时间:2024-09-23 最近修改时间:2024-09-23
#1. 搜索快照
搜索快照功能记录用户过去搜索相关条件信息,将帮助您记录当下页面的查询条件、查询时间、对图表的配置设置,同时支持在下拉框中快速选择搜索快照应用到页面中,对搜索快照进行分享、设置默认加载页面等功能。
接下来我们将向您介绍如何使用搜索快照功能。
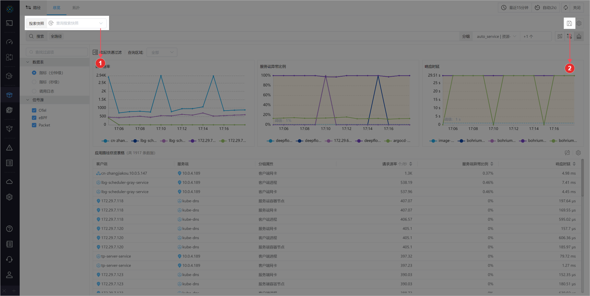
#1.1 基础介绍

00-基础介绍
- ① 搜索快照下拉框: 以下拉框的形式展示当前页面的所有保存的搜索条件,同时支持对搜索快照进行管理,使用详细说明,请参阅【搜索快照下拉框】
- ② 保存搜索条件: 点击后可对当前页面中搜索条件、时间等信息进行保存,使用详情,请参阅【保存搜索条件】
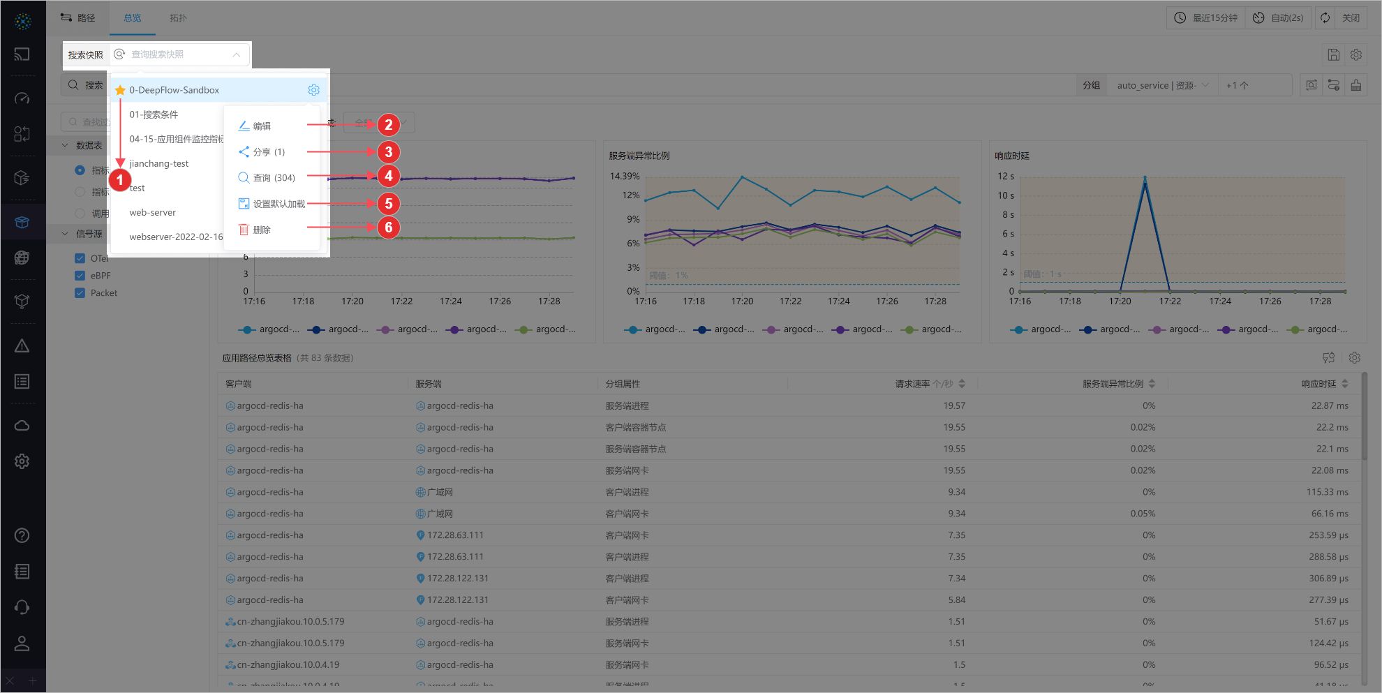
#1.2 搜索快照下拉框

01-下拉框
搜索快照栏,由搜索栏,下拉框、描述框三部分组成。
- 搜索栏:可对搜索快照的名称查询,支持中英文联想
- 点击搜索栏,弹出下拉栏,展示当前页面所保存的搜索快照
- 下拉栏:展示了用户在当前页面保存的搜索条件记录以及其他用户分享的当前页面搜索条件
- 同时支持对搜索快照进行标星、修改等操作,使用详情,请参阅【管理搜索快照】章节
- 描述框:当鼠标放置在搜索快照上时,描述框展示相关信息
- 展示了搜索快照的名称、描述、搜索次数、权限、来源账号、创建时间等
#1.3 保存搜索条件

02-保存搜索条件
用户可将当前页面中的搜索条件进行保存,点击保存图标,对该保存进行名称、描述的编辑,同时支持记忆搜索的时间范围,以及记忆子视图的配置。
#1.4 管理搜索快照

03-管理搜索快照
- ① 标星: 标星将搜索快照标记为重要关注,在下拉栏以及表格中优先显示,帮助用户更快地找到搜索快照
- 再次点击,则取消标星
- ② 编辑: 对搜索快照进行
名称或描述的修改 - ③ 分享: 支持将该搜索快照条分享给指定一个或多个用户,可选择分配
只读或读写权限,同时展示了分享次数 - ④ 查询: 支持将该搜索快照条件将在新页面中打开,同时展示了该搜索快照的查询次数
- ⑤ 设置默认加载页面: 点击图标,支持将该搜索快照条件设置为当前页面默认加载页面
- 设置成功后,图标高亮,从其他页面再次进入时候设置生效
- ⑥ 删除: 删除该搜索快照