服务拓扑
创建时间:2024-09-23 最近修改时间:2024-09-23
#1. 服务拓扑
将用户在业务定义中定义的服务通过瀑布拓扑的形式展示。

01-服务拓扑
- ① 业务切换下拉框:快速切换业务,默认为第一个标星的业务
- ② 服务管理:点击按钮,进入业务详情页
- ③ 修改指标量:支持展示/隐藏指标量,及设置主指标量
- ④ 保存:支持保存服务拓扑的
时间范围、服务拓扑位置及配置 - ⑤ 设置:支持
编辑、查看API、加入视图、重置等功能- 重置:服务拓扑将恢复至最初的排布
- ⑥ 服务组:由
名称行+方框组成,如图中的客户端、gcp-microservices-demo、DNS、Redis 都为独立的服务组 - ⑦ 路径:代表客户端访问服务端实际有数据的路径,悬停可查看 TIP,点击将通过右滑框查看路径详情,见后续章节说明
- ⑧ 服务:拓扑中每一个块都代表一个服务,由
名称行+指标量组成,悬停可查看 TIP,点击将通过右滑框查看服务详情,见后续章节说明- 名称行:ICON 表达服务类型
- 指标量:按观测点的优先级展示指标量(s-xx > local > rest > app),当指标量超过阈值时,名称行及对应的指标量都会标红
- ⑨ 操作集合:支持对拓扑图进行布局、连线、缩放等操作
- 排布:进入手动排布模式,支持
服务进行拖拽,再次点击保存按钮退出并保存排布位置 - 编辑:进入路径编辑模式,支持添加或删除
路径。再次点击编辑按钮,退出编辑路径模式- 添加路径:支持为
服务/自动分组类型的服务组之间添加连线,连线转化路径 - 删除路径:点击路径上的关闭按钮,即可删除对应
路径
- 添加路径:支持为
- 放大/缩小:对拓扑图进行放大或缩小
- 滚轮缩放:关闭滚轮缩放后,仅支持通过
放大/缩小按钮来控制拓扑图大小
- 排布:进入手动排布模式,支持
#1.1 右滑框
点击服务或路径都将进入右滑框,查看其详细信息,右滑框由上层调用拓扑及下层 TAB 组成。
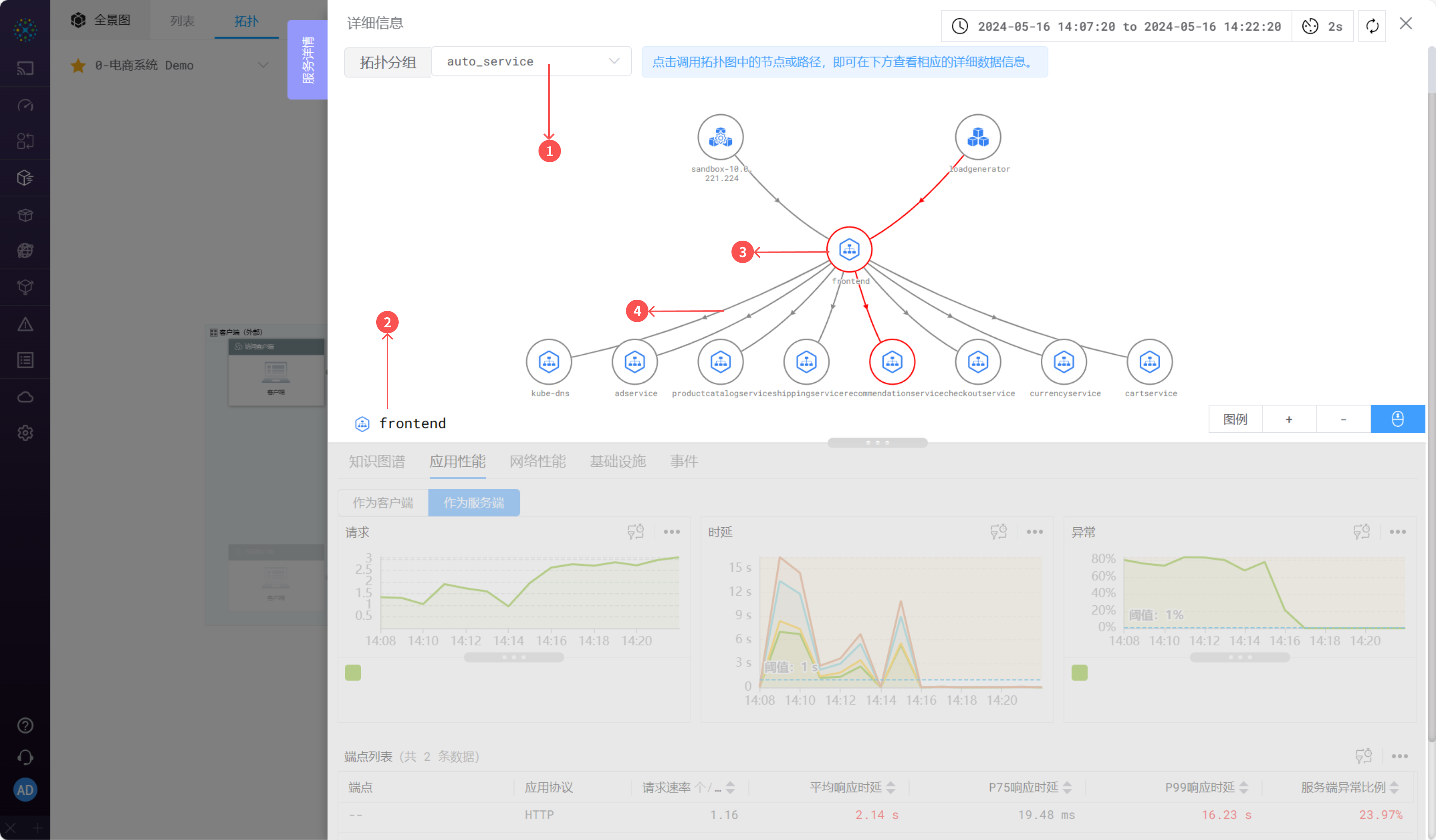
#1.1.1 调用拓扑
通过调用拓扑查看选中服务的客户端及服务端,也可查看选中的路径。

02-调用拓扑
- ① 切换分组:可按 * 、auto_service、auto_instance 及自定义自动分组标签维度查看调用拓扑
- ② 名称:当前被点击的
服务或者路径名称,对应下层 TAB 查看的对象。 - ③ 节点:参考流量拓扑介绍
- ④ 路径:参考流量拓扑介绍
#1.1.2 知识图谱

03-知识图谱
参考应用-右滑框-知识图谱介绍
#1.1.3 应用性能
可利用应用性能分析选中的服务或路径是否存在应用层的异常。

04-应用性能
TAB 由吞吐、时延、异常三个曲线图及下方的端点列表组成,点击端点列表的行可进入下一级右滑框。

04-1-应用性能

04-2-应用性能
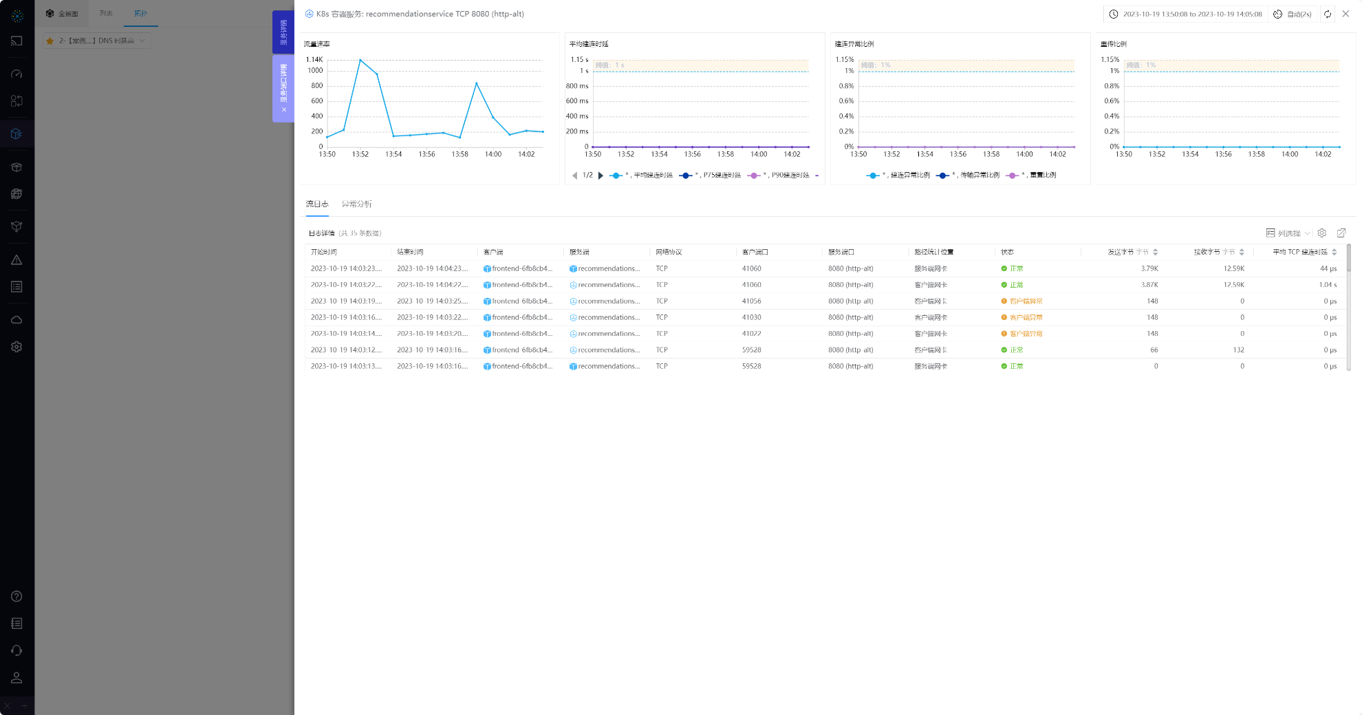
下级右滑框可查看某个端点的 RED 指标及日志详情,当存在异常是可查看异常分析。
#1.1.4 网络性能
可利用网络性能分析选中的服务或路径是否存在应用层的异常。

05-网络性能
TAB 由吞吐、时延、异常、性能四个曲线图及下方的服务端口列表组成,点击列表的行可进入下一级右滑框。
- 服务:可分别查看服务
作为客户端或者作为服务端的数据 - 路径:通过点击
拓扑分析上每一个观测点,分别查看每个观测点的数据

05-1-网络性能

05-2-网络性能
下级右滑框可查看某个服务端口的 RED 指标及日志详情,当存在异常是可查看异常分析。
#1.1.5 基础设施
可利用基础设施分析服务对应的基础设施实例的 CPU、内存、状态等数据。

06-基础设施
① 切换服务: 切换需要查看基础设施的服务,候选项为点击的路径两端的服务或被点击的服务
#1.1.6 事件
查看服务或路径的资源变更事件

06-事件
参考追踪 - 右滑框 - 事件介绍