应用调用日志
创建时间:2024-06-01 最近修改时间:2024-06-01
无需向应用中插入任何代码,DeepFlow 自动生成所有服务的应用请求日志。
数据库表名:flow_log.l7_flow_log。
#1. 标签
自动注入的 Tag 列表:IP、协议、端口、请求/响应字段、采集位置、进程信息、云资源、K8s 资源、K8s 自定义 Label,详细字段描述如下。
| Name | DisplayName | Description |
|---|---|---|
| _id | UID | |
| time | 时间 | 将 end_time 取整到秒。 |
| region | 区域 | |
| az | 可用区 | |
| host | 宿主机 | 承载虚拟机的宿主机。 |
| chost | 云主机 | 包括虚拟机、裸金属服务器。 |
| vpc | VPC | |
| l2_vpc | 转发 VPC | MAC 地址所在的 VPC。 |
| subnet | 子网 | |
| router | 路由器 | |
| dhcpgw | DHCP 网关 | |
| lb | 负载均衡器 | |
| lb_listener | 负载均衡监听器 | |
| natgw | NAT 网关 | |
| redis | Redis | |
| rds | RDS | |
| pod_cluster | K8s 容器集群 | |
| pod_ns | K8s 命名空间 | |
| pod_node | K8s 容器节点 | |
| pod_ingress | K8s Ingress | |
| pod_service | K8s 容器服务 | |
| pod_group_type | K8s 工作负载类型 | |
| pod_group | K8s 工作负载 | 例如 Deployment、StatefulSet、Daemonset 等。 |
| pod | K8s 容器 POD | |
| service | 服务 | 已废弃,请使用 pod_service |
| resource_gl0_type | 自动实例类型 | 已废弃,请使用 auto_instance_type。 |
| resource_gl0 | 自动实例 | 已废弃,请使用 auto_instance。 |
| resource_gl1_type | 自动服务类型 | 已废弃,请使用 auto_service_type。 |
| resource_gl1 | 自动服务 | 已废弃,请使用 auto_service。 |
| resource_gl2_type | 自动服务类型 | 已废弃,请使用 auto_service_type。 |
| resource_gl2 | 自动服务 | 已废弃,请使用 auto_service。 |
| auto_instance_type | 自动实例类型 | auto_instance实例对应的类型。 |
| auto_instance | 自动实例 | IP 对应的实例,实例为IP时,auto_instance_id显示为子网ID。 |
| auto_service_type | 自动服务类型 | auto_service实例对应的类型。 |
| auto_service | 自动服务 | 在auto_instance基础上,将容器服务的 ClusterIP 与工作负载聚合为服务,实例为IP时,auto_service_id显示为子网ID。 |
| gprocess | 进程 | |
| tap_port_host | 采集网卡所属宿主机 | 已废弃,请使用 capture_nic_host。 |
| tap_port_chost | 采集网卡所属云主机 | 已废弃,请使用 capture_nic_chost。 |
| tap_port_pod_node | 采集网卡所属容器节点 | 已废弃,请使用 capture_nic_pod_node。 |
| capture_nic_host | 采集网卡所属宿主机 | |
| capture_nic_chost | 采集网卡所属云主机 | |
| capture_nic_pod_node | 采集网卡所属容器节点 | |
| host_ip | 宿主机 | 宿主机的管理 IP。 |
| host_hostname | 宿主机 | 宿主机的 Hostname。 |
| chost_ip | 云主机 | 云主机的主 IP。 |
| chost_hostname | 云主机 | 云主机的 Hostname。 |
| pod_node_ip | K8s 容器节点 | 容器节点的主 IP。 |
| pod_node_hostname | K8s 容器节点 | 容器节点的 Hostname。 |
| k8s.label | K8s Label | K8s 自定义 Label。 |
| k8s.annotation | K8s Annotation | |
| k8s.env | K8s Env | |
| attribute | Attribute | OpenTelemetry Span 属性,以及应用协议特有属性。 |
| cloud.tag | Cloud Tag | |
| os.app | OS APP | |
| ip | IP 地址 | |
| is_ipv4 | IPv4 标志 | |
| is_internet | Internet IP 标志 | Internet IP 无法关联到实例或子网 CIDR 的 IP。 |
| protocol | 网络协议 | |
| tunnel_type | 隧道类型 | |
| client_port | 客户端口 | |
| server_port | 服务端口 | |
| tcp_seq | TCP Seq 号 | |
| req_tcp_seq | 请求 TCP Seq 号 | |
| resp_tcp_seq | 响应 TCP Seq 号 | |
| l7_protocol | 应用协议 | |
| l7_protocol_str | 应用协议 | 字符串形式。 |
| is_tls | TLS | |
| version | 协议版本 | |
| type | 日志类型 | |
| request_type | 请求类型 | |
| request_domain | 请求域名 | |
| request_resource | 请求资源 | |
| request_id | 请求 ID | |
| response_status | 响应状态 | |
| response_code | 响应码 | |
| response_exception | 响应异常 | |
| response_result | 响应结果 | |
| events | 事件 | |
| app_service | 应用服务 | |
| app_instance | 应用实例 | |
| endpoint | 端点 | |
| process_id | 进程 ID | |
| process_kname | 系统进程 | |
| trace_id | TraceID | |
| span_id | SpanID | |
| parent_span_id | ParentSpanID | |
| span_kind | Span 类型 | 取自 OpenTelemetry。 |
| x_request_id | X-Request-ID | |
| x_request_id_0 | 请求 X-Request-ID | |
| x_request_id_1 | 响应 X-Request-ID | |
| http_proxy_client | HTTP 代理客户端 | 代理转换之前的真实客户端 IP。 |
| syscall_trace_id | Syscall TraceID | |
| syscall_trace_id_request | 请求 Syscall TraceID | |
| syscall_trace_id_response | 响应 Syscall TraceID | |
| syscall_thread | Syscall 线程 | |
| syscall_thread_0 | 请求 Syscall 线程 | |
| syscall_thread_1 | 响应 Syscall 线程 | |
| syscall_coroutine | Syscall 协程 | |
| syscall_coroutine_0 | 请求 Syscall 协程 | |
| syscall_coroutine_1 | 响应 Syscall 协程 | |
| syscall_cap_seq | Syscall 序号 | |
| syscall_cap_seq_0 | 请求 Syscall 序号 | |
| syscall_cap_seq_1 | 响应 Syscall 序号 | |
| flow_id | 流日志 ID | |
| start_time | 开始时间 | 单位: 微秒。表示当前请求开始的时间。 |
| end_time | 结束时间 | 单位: 微秒。表示当前响应开始的时间,但对 OTel 是响应结束时间。 |
| signal_source | 信号源 | |
| tap | 采集点 | 已废弃,请使用 capture_network_type。 |
| capture_network_type | 网络位置 | 采集流量的网络位置,使用固定值(云网络)表示云内流量,其他值表示传统 IDC 流量(支持最多 254 个自定义值表示镜像分光的位置)。 |
| vtap | 采集器 | 已废弃,请使用 agent。 |
| agent | 采集器 | |
| nat_source | NAT 源 | |
| tap_port | 采集位置标识 | 已废弃,请使用 capture_nic。 |
| tap_port_name | 采集位置名称 | 已废弃,请使用 capture_nic_name。 |
| tap_port_type | 采集位置类型 | 已废弃,请使用 capture_nic_type。 |
| capture_nic | 采集网卡标识 | 当采集位置类型为本地网卡时,此值表示采集网卡的 MAC 地址后缀(后四字节)。 |
| capture_nic_name | 采集网卡名称 | 当采集位置类型为本地网卡时,此值表示采集网卡的名称。 |
| capture_nic_type | 采集网卡类型 | 表示流量采集位置的类型,包括 OTel(应用 Span)、eBPF(Socket Data)、本地网卡(云内流量)、云网关网卡(云网关流量)、分光镜像(传统 IDC 流量)等。 |
| tap_side | 路径统计位置 | 已废弃,请使用 observation_point。 |
| observation_point | 观测点 | 采集位置在流量路径中所处的逻辑位置,例如客户端应用、客户端进程、客户端网卡、客户端容器节点、服务端容器节点、服务端网卡、服务端进程、服务端应用等。 |
| biz_type | 业务类型 |
generate from csv file: l7_flow_log.ch
#2. 指标
Metrics 列表:吞吐、时延、异常,详细字段描述如下。
| Field | DisplayName | Unit | Description |
|---|---|---|---|
| request | 请求 | 个 | |
| response | 响应 | 个 | |
| session_length | 会话长度 | 字节 | 请求长度 + 响应长度 |
| request_length | 请求长度 | 字节 | |
| response_length | 响应长度 | 字节 | |
| sql_affected_rows | SQL 影响行数 | 行 | |
| captured_request_byte | 采集的请求字节数 | 字节 | 对于 Packet 信号源,表示 AF_PACKET 采集到的包长,且不包括四层头;对于 eBPF 信号源,表示一次系统调用的字节数,注意在开启 TCP 流重组时表示多次系统调用的字节数之和。 |
| captured_response_byte | 采集的响应字节数 | 字节 | 对于 Packet 信号源,表示 AF_PACKET 采集到的包长,且不包括四层头;对于 eBPF 信号源,表示一次系统调用的字节数,注意在开启 TCP 流重组时表示多次系统调用的字节数之和。 |
| direction_score | 方向得分 | 算法推理应用层连接方向(客户端、服务端角色)的准确性得分值,得分越高连接方向的准确性越高,得分最高 255 | |
| log_count | 日志总量 | 个 | |
| error | 异常 | 个 | 客户端异常 + 服务端异常 |
| client_error | 客户端异常 | 个 | 根据具体应用协议的响应码判断异常,不同协议的定义见 l7_flow_log 中 response_status 字段的说明 |
| server_error | 服务端异常 | 个 | 根据具体应用协议的响应码判断异常,不同协议的定义见 l7_flow_log 中 response_status 字段的说明 |
| error_ratio | 异常比例 | % | 异常 / 响应 |
| client_error_ratio | 客户端异常比例 | % | 客户端异常 / 响应 |
| server_error_ratio | 服务端异常比例 | % | 服务端异常 / 响应 |
| response_duration | 响应时延 | 微秒 | 响应与请求的时间差 |
| row | 行数 | 个 |
generate from csv file: l7_flow_log.ch
#3. Grafana Dashboard
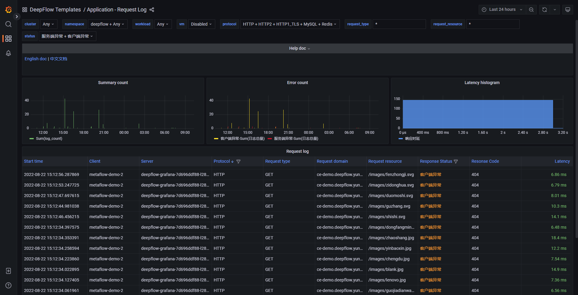
基于上述数据可通过 Grafana 构建丰富的 Dashboard。我们在 Grafana 中预置了一个 Application - Request Log Dashboard,效果图如下:

Application Request Log
你也可以访问 DeepFlow Online Demo (opens new window) 查看效果。