左侧快速过滤
创建时间:2024-09-23 最近修改时间:2024-09-23
#1. 左侧快速过滤
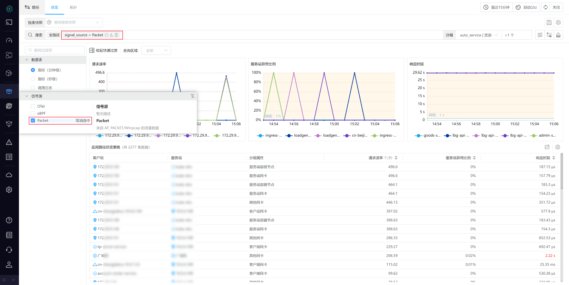
左侧快速过滤功能支持对 tag、metric 字段进行快速过滤筛选。接下来以路径总览页面为例,介绍如何使用左侧过滤。

00-左侧快速过滤
左侧快速过滤支持对页面中表格的数据进行字段过滤查询,方便用户对数据进行的快捷搜索,提高查询效率。目前,左侧快速过滤仅支持对部分字段过滤,后续将对其他字段逐步开放。
#1.1 使用介绍
点击左上方的快速过滤按钮,页面左侧展开面板显示可过滤的字段,鼠标放置数据上时可查看对数据以及选项值的说明解释。左侧快速过滤生效时,同时页面服务搜索栏进行查询条件同步。

01-使用介绍
- 页面默认打开左侧快速过滤面板
- 操作说明:
- 当时鼠标放在数据项与勾选框上时,将提示在当前位置点击后的状态
- 状态说明:
- 全选:默认初始所有字段下的选项均被勾选,此时页面查询不进行查询过滤
- 仅选中此项:点击选项所在行,表示该字段仅选中为当前的选项值为查询条件
- 取消选中:点击选项所在行,表示取消
仅选中此项的状态,恢复全选 - 切换状态:点击复选框,表示对该选项进行
选中或取消选中- 选中:复选框勾选,表示对该选项进行查询
- 取消选中:取消复选框勾选,表示对该选项不进行查询
- 清空过滤:点击数据板右上角清空过滤图标,清空该字段的值筛选,恢复
全选